1. 概述编辑
1.1 版本
| FineBI版本 | 功能变动 |
|---|---|
| 6.0 | - |
| 6.0.15 | 支持在「图形属性>大小」调整柱间距,详情见2.3.2节 |
1.2 应用场景
多系列柱形图用于显示不同系列指标间的对比效果。效果如下图所示:

1.3 基本要求
多系列柱形图的基本要求:
| 图表效果 | 维度字段 | 指标字段 |
|---|---|---|
| 多系列柱形图 | >=1 | >=2 |
1.4 图表特点
优点:清晰的看出每个维度下不同指标的大小,通过不同的柱形比较出不同维度类别的数据量差距。
缺点:只适用于维度不多的数据,不适用于维度太多的场景。
2. 示例一:普通多系列柱形图编辑
2.1 准备数据
示例数据:访问统计事实表.xlsx
1)「我的分析」,选中某个文件夹,点击「新建分析主题」。
2)点击「本地Excel文件>上传数据」,上传表数据。如下图所示:

2.2 创建组件
1)点击左下角「组件」按钮。选择「多系列柱形图」,将待分析区域「统计日期」、「浏览量」、「访问次数」、「跳出次数」拖入右侧分析区域,如下图所示:

注:该多系列柱形图必须在横纵轴中有大于等于1个维度、大于等于2个指标字段才能选择,否则图表类型下的多系列柱形图将灰化无法点击。
2)筛选出2015.7.13之前的数据。如下图所示:

调整后效果如下图所示:

2.3 美化组件
2.3.1 颜色
将指标名称字段拖入颜色栏,点击「颜色」属性,配色方案选择「高雅」。如下图所示:

详情参见:图形属性-颜色
2.3.2 大小
点击「大小」栏可设置柱宽、圆角、柱间距。如下图所示:
注:也可在「大小」栏拖入字段,详情请参见:大小

FineBI 6.0.15及之后版本支持调整柱间距小、中、大。如下图所示:

2.4 效果查看
支持移动端和 PC 端。
见本文 1.1 节效果展示。
3. 示例二:多系列柱形图(开启堆积)编辑
3.1 准备数据
1)点击「我的分析」,选中某个文件夹,点击「新建分析主题」。
2)点击「本地Excel文件>上传数据」,上传表数据。
示例数据:销售明细表.xlsx

3.2 创建组件
1)点击左下角「组件」按钮。
2)添加计算字段 ,字段名称为「其他成本」,公式为:SUM_AGG(总成本)-SUM_AGG(人力成本)。如下图所示:
注:SUM_AGG 公式详情请参见:SUM_AGG

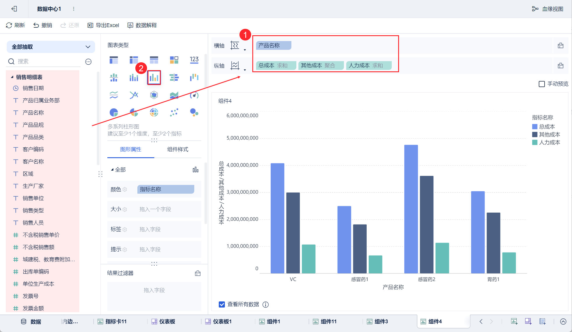
3)选择「多系列柱形图」,将「产品名称」字段拖入到横轴,将「总成本」、「其他成本」、「人力成本」拖入到纵轴。如下图所示:

2)为纵轴中的其他成本、人力成本开启堆积。如下图所示:

3.3 美化组件
将「指标名称」拖入颜色,颜色的配色方案选择「石青」。如下图所示:

3.4 效果查看
3.4.1 PC 端

3.4.2 移动端
App 及 HTML5 端效果如下图所示:


