1. 概述编辑
1.1 应用场景
自定义图表能够实现不同类型图表的自由组合,其高度的灵活性可以帮助用户随心创作出复杂图表。
当需要反映同一维度下不同指标数值情况时,逐一绘制图表会显得太过冗杂,此时可选择自定义图表,将多项指标组合在一张图表中,增强图表信息密度的同时节省工作时间。
1.2 预期效果
例如我们进行利润分析,为尽可能全面地呈现信息,用「柱形图」展示各个省份利润情况,用「点图」来展现利润目标是否达成的情况,以及用「面积图」展现利润达成之间的差额,同时还能够使用「折线图」对于各省份销售额和销售额目标进行对比查看。
自定义图表呈现效果如下图所示:

1.3 实现思路
当纵轴中拖入多个指标字段时,可以单独设置每项指标的图表类型及其他属性。如下图所示:

在「全部」中设置的图形属性对所有指标生效。
在单个指标中设置的图形属性只对该指标生效。
注:图形属性相关设置请参见:图形属性
此时,用户可绘制自定义图表。
2. 操作步骤编辑
2.1 准备数据
打开FineBI,在「我的分析」下选择某个文件夹,点击「新建分析主题」,上传本地Excel数据并点击「确定」。如下图所示:
示例数据:经营目标表.xlsx

2.2 创建组件
1)点击左下角「组件」按钮。如下图所示:

2)添加计算字段「目标差额」,输入公式:SUM_AGG(${利润目标})-SUM_AGG(${利润}),得到实际利润与利润间的差额,点击「确定」。如下图所示:

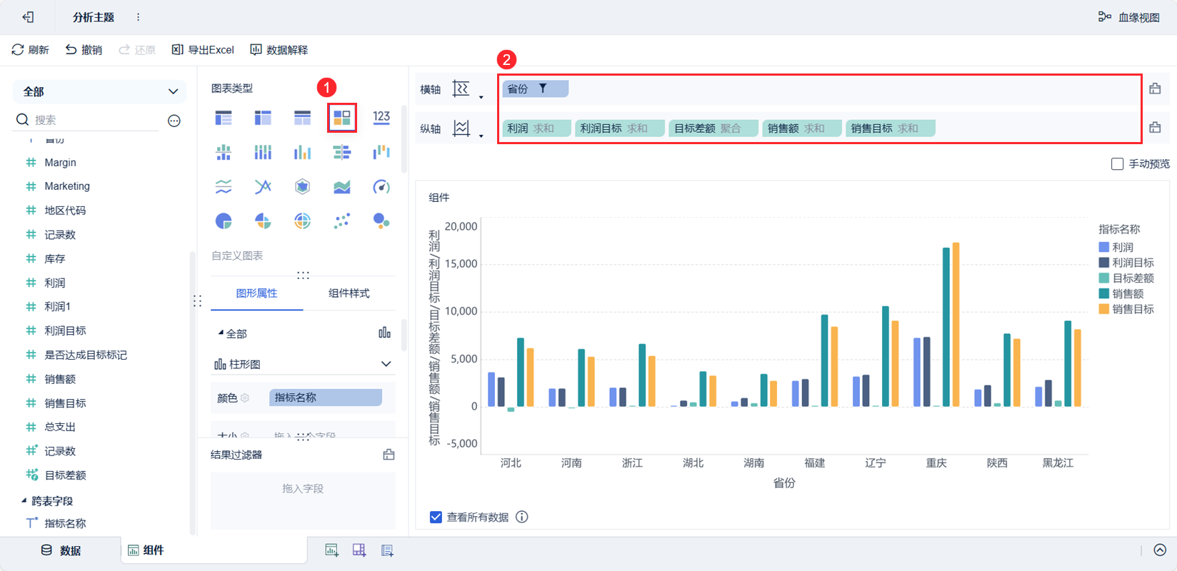
3)图表类型下选择「自定义图表」,将「省份」字段拖入横轴,「利润」、「利润目标」、「目标差额」、「销售额」、「销售目标」字段拖入纵轴。如下图所示:

2.3 更改形状
在「图形属性」下,更改指标对应形状,「利润」为「柱形图」,「利润目标」为「点」,「差额」为「面」,「销售额」和「销售目标」都改为「线」。如下图所示:

2.4 美化图表
2.4.1 点图
1)添加判断字段「是否完成目标」以呈现利润目标完成情况。
点击「新增计算字段」,输入公式:IF(SUM_AGG(${利润})-SUM_AGG(${利润目标})>0,"是","否"),修改公式列名为「是否完成目标」,点击「确定」。如下图所示:

2)将「是否完成目标」字段分别拖入「利润目标」下的「颜色」和「形状」中,已完成目标的设置为「绿色」「√」,未完成目标的设置为「红色」「×」。如下图所示:

2.4.2 面积图
修改「目标差额」面积图颜色为「热力图1」,以增强对比效果。如下图所示:

2.4.3 折线图
修改「销售额」和「销售目标」折线图的线型、有无标记点等,方便对其进行对比。
在「连线」下,分别设置「销售额」为「实线」,「销售目标」为「虚线」,「标记点」都设置成「无」。如下图所示:

2.5 效果查看
2.5.1 PC端
效果如下图所示:

2.5.2 移动端
App 及 HTML5 端效果如下图所示:


