1. 概述编辑
1.1 版本
| FineBI服务器版本 | 功能变更 |
|---|---|
| 6.0 | - |
| 6.1 | 水印对象由「仪表板」变更为「主题」。 |
1.2 应用场景
企业发展过程中会产生大量的线上数据,防止数据泄露成为企业信息安全的重点。企业不仅要防控来自外部的数据入侵,还要防止内部员工有意无意的泄露。
水印是一种防止数据泄露的有效方式。
1)在内部员工截图或者导出相关资料时,可以提醒员工这是绝密资料,禁止外传。
2)在员工泄露内部资料后,方便企业追查责任人和泄漏源。
1.3 功能简介
FineBI 支持在「管理系统>安全管理>水印设置」中为指定仪表板设置水印。
2. 水印设置编辑
2.1 生效范围
水印设置开启后,FineBI 工程下的指定主题会添加水印效果。
1)FineBI 工程下的对应主题中的数据、组件、仪表板、分析文档,有水印效果。
2)「我的分析」「目录」「公共链接」「独立url」均有水印效果。
2.2 开启水印设置
超级管理员默认可对 FineBI 系统下所有用户的仪表板设置水印。
注:不建议给普通用户开启「水印设置」权限,因为普通用户无法勾选其他用户的仪表板。
管理员登录 FineBI 系统,点击「管理系统>安全管理>水印设置」,开启「水印设置」按钮。
在左边的配置面板设置水印的内容和属性,右侧会根据设置项实时调整预览效果。如下图所示:

各设置项介绍如下表所示:
| 设置项 | 说明 | |
|---|---|---|
| 水印设置 | 水印设置开启后,对应主题中的数据集、组件、仪表板、分析文档,有水印效果。 | |
| 水印对象 | BI工程水印生效范围: 1)对应主题中的数据、组件、仪表板、分析文档,有水印效果 2)不支持对某一张仪表板设置特殊的水印 3)新创建的分析主题默认显示水印 4)「我的分析」「目录」「公共链接」「独立url」均有水印效果 报表生效范围: 工程下的 .cpt 普通报表和 .frm 决策报表,默认显示水印 若报表单独设置了水印,则优先显示报表的单独水印。详情请参见:FineReport 水印设置 | |
| 水印内容 | 自定义公式 | 规则: 1)水印内容默认为「用户名+当前时间」:=$fine_username + now() 2)输入框内容为字符串时,需要加上""或' ',例如"aaaa" 、'数字' 3)输入框中若存在不合法内容,将提示:「公式不合法」 4)水印写入 XML 内容需要用 <![CDATA[]]> 包一下 示例: 1)公司名+用户名+时间:="公司名" + $fine_username + now() 2)公司名+部门+用户名:="公司名" + GETUSERDEPARTMENTS(1) + $fine_username 其中,GETUSERDEPARTMENTS(X),可获取部门职位里面的第 X 层部门,详情请参见:权限细粒度参数控制 3)用户名+登录IP:=if(len($fine_username)>0,$fine_username+getip(),'') |
| 用户名 | 显示登录用户的用户名,而非姓名 | |
| IP | 显示登录用户的设备 IP | |
| 当前时间 | 显示当前时间 | |
| 水印颜色 | 默认为灰色,用户可自定义 | |
| 水印字号 | 默认为 20,用户可自定义 | |
| 水印间距 | 1)默认横向 200,纵向 100,用户可自定义 2)横向不得小于 100,纵向不得小于 50,且水印间距值不可为负数 | |
3. 效果查看编辑
3.1 数据
「公共数据」和「我的分析」中的表,编辑、预览页面中的数据展示界面,均有水印效果。如下图所示:

3.2 组件和仪表板
3.2.1 PC 端
PC 端预览效果如下图所示:
注:若不登录FineBI系统,直接使用公共链接预览单张仪表板,「$fine_username、$fine_role、$fine_position」3个参数不生效。

3.2.2 移动端
App 及 HTML5 端效果如下图所示:
注:若 HTML5 端不登录FineBI系统,直接使用公共链接预览单张仪表板,「$fine_username、$fine_role、$fine_position」3个参数不生效。详情请参见:H5端访问工程

4. 水印-用户名(姓名)编辑
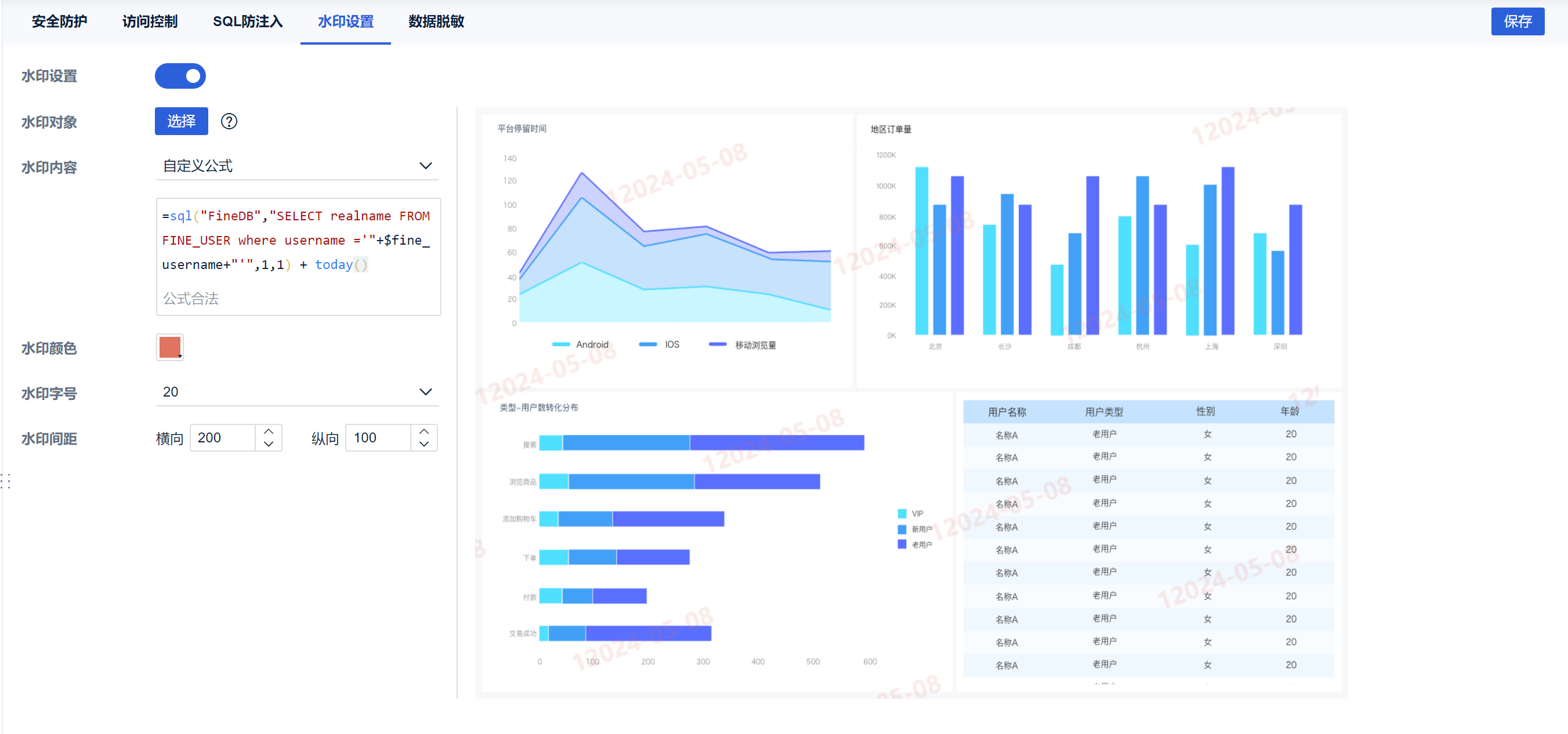
管理员可以用系统参数$fine_username设置水印内容为用户名,但是如需设置为用户名,则需要使用SQL函数间接实现。
1)参考文档配置 数据连接,数据连接取名:FineDB
2)水印设置-水印内容-自定义公式:=sql("FineDB","SELECT realname FROM FINE_USER where username ='"+$fine_username+"'",1,1) + today()

3)用户登录后,预览效果为用户姓名+时间,如下图所示:

5. 注意事项编辑
1)水印显示只支持 PDF 格式的导出, Excel 导出不显示水印。
2)定时调度任务的结果仪表板支持水印效果导出。
3)IE11 及以下版本,水印显示效果基本和高版本浏览器一致,但由于浏览器兼容问题可能会出现水印遮挡点击的问题,更换浏览器即可。

