1. 概述编辑
实际业务往往比较复杂,一个组件的计算结果难以支撑分析结论。可能需要多个组件协作以读取重要信息。
2. 场景编辑
2.1 切换维度展示同一指标
在实际使用仪表板时,往往会先通过统计图表从宏观层面把握业务问题所在,再通过一个页面内的钻取联动逐级向下钻取,直到明细数据,定位到具体的问题。详细请参见:数据钻取
例如,实现日期的下钻,如下图所示:

2.3 使用过滤组件动态展示数据
过滤组件可以对其他的可视化组件进行过滤,详情参见:过滤组件概述

2.4 实现组件间的联动
当组件之间含有逻辑关系时,实现点击一个组件的【线上渠道】,其他关联组件发生联动变化也筛选出【线上渠道】的相关数据。详细请参见:联动

3. 示例编辑
3.1 钻取
我们可以通过层层钻取找到问题。
例如,我看到「内蒙古自治区」的「毛利率」大大高于其他地区,那是为什么呢?
点击「内蒙古自治区」查看到其中「鄂尔多斯市」的数据达到92.7%,该市就一家门店,其中的「金冠森香颂夹心蛋糕系列」商品被大量的高价订购导致。由此找到了该数据异常的原因。

那么如何实现该效果呢?
3.1.1 添加组件
首先,我们继续点击「+」添加组件,使用入门表,并点击「确定」。

3.1.2 计算毛利率
想分析毛利率,需要添加计算字段实现。
添加组件后进入组件编辑界面,点击「+」添加计算字段,字段名称为「毛利率」,输入公式:SUM_AGG(毛利额)/SUM_AGG(销售额) ,点击「确定」。完成计算字段的添加。
注:公式中的字段需要从左侧点击添加,不可手动输入。

公式说明:
| 公式 | 公式说明 |
|---|---|
SUM_AGG(毛利额) SUM_AGG(销售额) | 求对应维度下的「毛利额」和「销售额」,随维度变化而变化的动态值。 SUM_AGG:根据当前分析维度,动态返回指标字段的汇总求和值。 |
| SUM_AGG(毛利额)/SUM_AGG(销售额) | /:表示除法,可用于求占比。 |
3.1.3 制作钻取目录
希望实现「省份>城市>门店名称>商品名称」的逐层钻取,需要创建一个钻取目录。
从省份开始钻取,则「省份」下拉,设置「创建钻取目录」。然后依照钻取顺序,依次对城市、门店名称、商品名称字段下拉,设置「加入钻取目录>省份」。如下图所示:

3.1.4 制作表格
制作逐层钻取的商品毛利率分析表。如下图所示:

完成后点击右上角「进入仪表板」。
3.2 过滤
进入仪表板后,发现数据太多,分析的不够深入,希望能够随心所欲的查看自己想要的范围的数据很难。可以通过添加「过滤组件」实现对整个仪表板的过滤效果。
3.2.1 按年月过滤仪表板数据
1)打开「过滤组件」面板,点击「年月」添加年月过滤组件。

2)选择需要过滤的组件所使用的数据表「入门表」,并选择表内的对应「日期」字段。拖入右侧字段栏,点击「确定」。完成过滤组件添加。

3.2.2 按商品类别过滤仪表板数据
若用户还需用商品类别过滤。可以添加文本下拉过滤组件。步骤同上。
点击「过滤组件>文本下拉」,添加入门表的「商品名称」字段到过滤组件字段栏,并修改组件标题,点击「确定」。完成操作。

3.2.3 控制数据过滤范围
进入仪表板可以进行过滤,但有些组件你并不想它产生过滤效果。如选择年月过滤,但希望组合图不变化。

我们可以设置组件的控制范围实现。点击年月过滤组件,下拉选择「自定义控制范围」。

勾选选择过滤组件需要控制的组件。并点击「确定」。

则年月过滤组件存在过滤条件时,不会影响组合图。

3.3 联动
3.3.1 组件联动
由同一张表制作的组件之前,点击表内数据会触发联动过滤的效果。例如,点击商品名称为「三全960g奶香馒头」,其他的组件会过滤出,该商品相关的销售毛利信息。点击右上角的「清楚所有联动」即可恢复至默认状态。

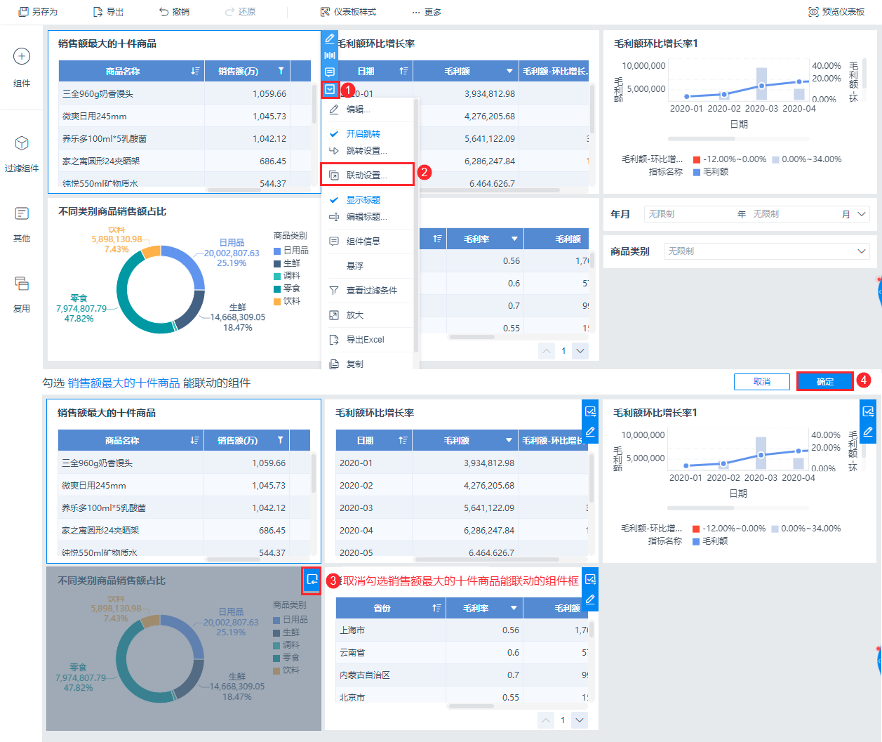
3.3.2 取消联动
那我们如何实现不论点击什么组件,饼图都不会发生联动的效果呢?
对除了饼图之外的所有组件,设置其联动范围。能联动的组件里取消勾选饼图。
例如,点击「销售额最大的十件商品」组件,下拉「联动设置」。取消勾选饼图组件,点击确定。

这样,我们点击「销售额最大的十件商品」,饼图就不会产生联动。


