最新历史版本
:旭日图 返回文档
编辑时间:
内容长度:图片数:目录数:
修改原因:
1. 概述编辑
1.1 应用场景
旭日图又称多层饼图,指的是具有多个层级、且层级之间具有包含关系的饼状图表。旭日图适合展示具有父子关系的复杂树形结构数据,如地理区域数据、公司上下层级、季度月份时间层级等等。
例如:内圈不同颜色的弧度分别映射每个区域的销售额,外圈浅色切块代表该区域下不同品牌的销售额。如下图所示:

1.2 基本要求
多层饼图的基本要求:
| 图表效果 | 维度字段 | 指标字段 |
|---|---|---|
| 多层饼图 | >=1 | 1 |
1.3 图表特点
优点:适合快速展示多级数据比例分布。
缺点:不能显示太多项目,由于本身尺寸较大,加上通常需要图例说明,比其他图表占用更多空间。
2. 示例编辑
示例数据:门店销售数据统计.xlsx
2.1 创建分析表
下载示例数据并上传至产品中,将数据添加到项目中。
2.2 制作旭日图
1)点击功能栏「+图表」按钮,下面进行图表的制作,如下图所示:

2)先点击饼图,将图表类型切换成「旭日图」,如下图所示:

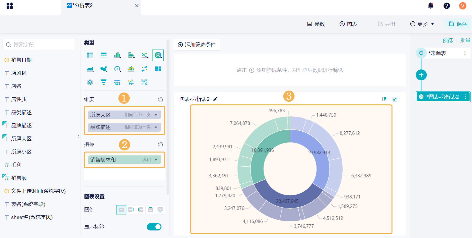
3)将「所属大区」和「品类描述」字段拖入维度栏,将「销售额」字段拖入指标栏,那么就生成了一张旭日图。如下图所示:

2.3 图表设置
在图表设置下,可以设置图例位置和显示标签。详情参见文档:图表属性

2.4 样式设置
将图表添加到仪表板后,可以对图表进行样式设置。可以设置图表配色、组件背景等等。
详情参见文档:组件样式属性

2.5 效果展示
内圈不同颜色的弧度分别映射每个区域的销售额,外圈浅色切块代表该区域下不同品牌的销售额。如下图所示:


