您当前的位置:
数跨境帮助文档
>>
图表类型
>> 历史版本
历史版本2 :图表类型
返回文档
编辑时间:
08-30 16:41
历史版本:
最新历史版本
上一篇历史版本
下一篇历史版本
内容长度:
977
图片数:
9
目录数:
10
修改原因:
目录:
饼图:查看主体构成,占比分析,部分比较
柱形图:分类事物之间的比较关系,也可用于时间趋势
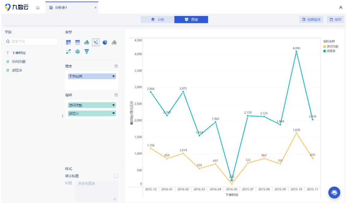
线型图:趋势变化
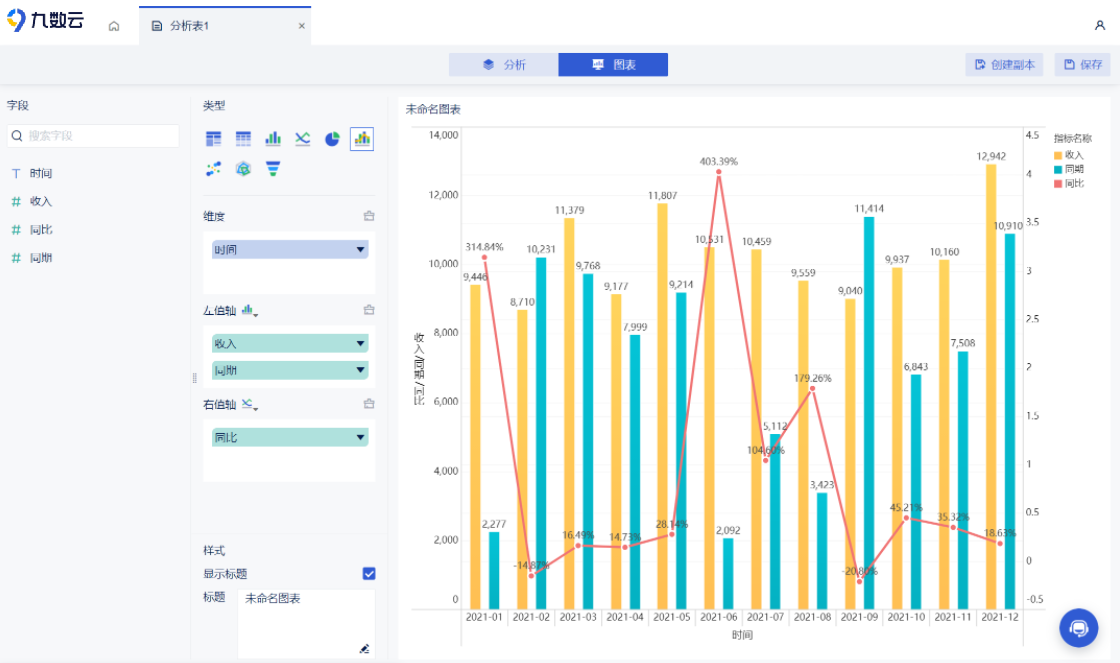
线形和柱形组合图:引入第三类指标
漏斗图:单一变量变化,体现业务环节的转化情况
雷达图:偏离程度分析
交叉表:查看多维度指标情况
明细表:展现数据的详细情况
分组表:对分类数据进行展示
饼图:查看主体构成,占比分析,部分比较
编辑
柱形图:分类事物之间的比较关系,也可用于时间趋势
编辑
线型图:趋势变化
编辑
线形和柱形组合图:引入第三类指标
编辑
漏斗图:单一变量变化,体现业务环节的转化情况
编辑
雷达图:偏离程度分析
编辑
交叉表:查看多维度指标情况
编辑
编辑
明细表:展现数据的详细情况
编辑
分组表:对分类数据进行展示
编辑