历史版本5 :分区柱形图 返回文档
编辑时间:
内容长度:图片数:目录数:
修改原因:
1. 概述编辑
1.1 应用场景
分区柱形图为并列展示维度下各个分类指标的柱形图,效果如下图所示:

1.2 基本要求
分区柱形图的基本要求:
| 图表效果 | 维度字段 | 指标字段 |
|---|---|---|
| 分区柱形图 | >=1 | >=1 |
1.3 图表特点
优点:清晰地比较出多种维度下不同指标的数据量差距。
缺点:维度数据较多时,图表的可读效果较差。
2. 示例编辑
示例数据:销售数据明细.xlsx
2.1 创建分析表
下载示例数据并上传至产品中,将数据保存在项目中,点击「创建分析表」按钮。如下图所示:

2.2 创建图表
1)在分析表中,点击功能栏的「+图表」,创建一张图表。如下图所示:

2)将图表类型切换成「分区柱形图」,如下图所示:

3)将「销售日期」、「品牌编号」字段拖入维度栏,将「毛利」、「销售额」字段拖入指标栏,可以生成分区柱形图,如下图所示:

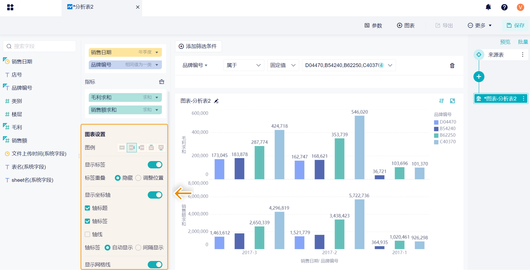
2.3 图表设置
可以对图表进行一些设置,比如设置图例显示位置、设置坐标轴显示内容等等,对图表进行一些美化。如下图所示:
详情参见文档:图表设置

2.4 图表样式设置
将图表添加到仪表板中,还可以对图表进行样式设置。如下图所示:
详情参见文档:组件样式属性


