1. 概述编辑
1.1 版本
| FineBI 版本 | 功能变动 |
|---|---|
| 6.0 | 支持在角度中拖入多个指标字段 |
| 6.0.15 | 饼图>半径优化,支持意见设置饼图为实心或空心,详情见3.1节 |
1.2 应用场景
饼图用于分析数据的占比,用户可通过饼图很直观的看到每一个部分在整体中所占的比例。如下图所示:

1.3 基本要求
| 图表效果 | 维度字段 | 指标字段 |
|---|---|---|
| 饼图 | 1 | >=1 |
1.4 图表特点
优点:明确显示数据的比例情况。通常用来描述量、频率或百分比之间的相对关系。
缺点:不适合较大的数据集(分类)展现,当比例接近时,人眼很难准确判别。
2. 环形饼图编辑
2.1 准备数据
1)用户登录 FineBI 系统,点击「我的分析」,选中某个文件夹,点击「新建分析主题」,如下图所示:

2)点击「本地Excel文件>上传数据」,上传表数据。如下图所示:
示例数据:地区数据分析.xlsx

3)上传后,点击「确定」按钮。如下图所示:

4)点击「保存并更新」、「退出并预览」,数据创建成功,如下图所示:

2.2 创建组件
1)点击左下角「组件」按钮。
2)在图表类型下选择「饼图」。
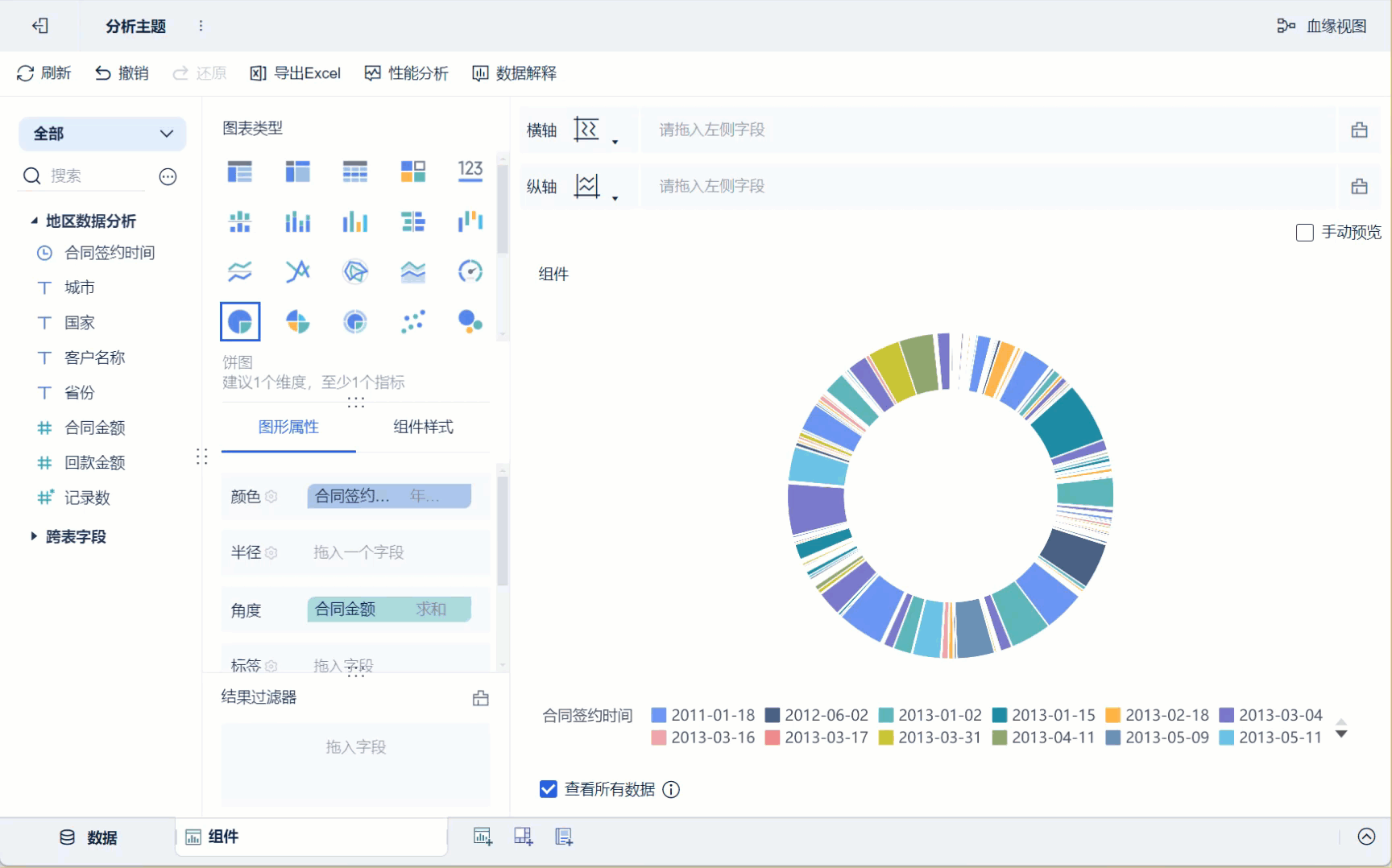
3)将左侧待分析区域的维度字段「合同签约时间」、指标字段「合同金额」分别拖入「图形属性」下的颜色栏和角度,则生成一个不同签约时间显示为不同颜色,合同金额大小对应角度大小的饼图,如下图所示:

4)点击颜色栏「合同签约时间」的下拉按钮,选择其为「年」分组,饼图的不同颜色分组便按照合同签约时间的年份显示,如下图所示:

2.3 美化组件
1)设置标签
将「合同签约时间」、「合同金额」拖入「图形属性」下的标签栏,使其在图表中显示,如下图所示:

点击标签栏中「合同签约时间」的下拉按钮,选择其为「年」分组,则显示以年为单位的合同签约时间标签,如下图所示:

点击标签栏中「合同金额」的下拉按钮,选择「快速计算>占比」,则饼图则显示合同金额的占比标签,如下图所示:
注:更多图形属性设置详情参见:图形属性

2)去掉图例
点击「组件样式>图例」,取消勾选「显示全部图例」,图例则不显示,如下图所示:
注:更多组件样式设置请参见:图表组件样式

2.4 创建仪表板
1)点击分析主题编辑界面下方添加仪表板。
2)进入仪表板编辑界面,将组件拖入至仪表板中,如下图所示:

3)下拉选择「编辑标题」,样式选择「自定义」,设置标题为「环形饼图」,点击「确定」。如下图所示:

2.5 效果预览
1)PC端

2)移动端

3. 普通饼图编辑
3.1 复制组件
1)点击左下角「组件」旁的「⁝」按钮,选择「复制」,复制一份组件,复制的组件为「组件1」
3.2 设置半径
在「组件1」的组件编辑界面,点击「图形属性」下的半径设置按钮,在弹出的设置框中内径占比选择「实心」,环形饼图则变为普通饼图,如下图所示:
注:可以在半径或者角度中拖入字段,饼图的半径和角度大小将按照字段排序。详情请参见:半径、角度

3.3 创建仪表板
同2.4,只是将组件的名称修改为「普通饼图」略有不同,此处不再赘述。
3.4 效果预览
1)PC端

2)移动端

4. 多指标饼图编辑
功能说明:
1)FineBI 6.0 版本支持在「角度」中拖入多个指标字段。
2)「角度」中拖入多个指标字段后,「标签」栏处新增「显示指标汇总值」字段,代表每个指标按相应维度字段分组后的汇总值。若不勾选,则按照拖入标签中的字段显示。
3)「角度」中拖入多个指标字段后,「提示」处默认显示内容:「指标名称」、「指标汇总值」两个字段的值。
场景示例说明:
1)「角度」拖入>=2的多个指标字段,「指标名称」字段拖入「颜色」属性, 此时饼图的角度映射拖入的不同指标的汇总值,对应的图例显示对应的指标字段名,图例标题显示对应的拖入颜色属性的字段名。
2)「角度」拖入>=2的多个指标字段,「指标名称」拖入「细粒度」属性,此时饼图的角度映射拖入的不同指标的汇总值,不显示图例。
3)「角度」拖入>=2的多个指标字段,其余属性拖入维度字段,则饼图的角度映射两个指标分组后的汇总值。
4)「角度」拖入 2 个维度字段,效果与角度拖入一个维度字段,细粒度拖入一个维度字段相同。
5)「角度」拖入1个维度,1个指标字段,效果与「角度」拖入一个指标字段,细粒度拖入一个维度字段效果相同。
4.1 创建组件
1)点击下方「组件」按钮。
2)在图表类型下选择「饼图」,将左侧待分析区域的「指标名称」、「合同金额」和「回款金额」分别拖入「图形属性」下的颜色栏和角度栏,则生成一个不同指标显示为不同颜色,指标大小对应角度大小的饼图,如下图所示:

4.2 设置标签
点击「图形属性」下的标签设置按钮,在弹出的设置框中勾选「显示指标汇总值」,饼图将会显示指标汇总值的标签,如下图所示:
注:指标汇总值是每个指标按相应维度字段分组后的汇总值。若不勾选「显示指标汇总值」,则按照拖入标签中的字段显示标签。

4.3 创建仪表板
同2.4,只是将组件的名称修改为「多指标饼图」略有不同,此处不再赘述。
4.4 效果预览
1)PC端

2)移动端

5. 其他编辑
5.1 多维度/指标展示
5.1.1 准备数据
1)用户登录 FineBI 系统,点击「我的分析」,选中某个文件夹,点击「新建分析主题」,如下图所示:

2)点击「本地Excel文件>上传数据」,上传表数据。如下图所示:
示例数据:访问阶段统计事实表.xlsx

3)上传后,点击「确定」按钮。如下图所示:

4)点击「保存并更新」、「退出并预览」,数据创建成功,如下图所示:

5.1.2 创建组件
1)点击左下角「组件」按钮。2)在图表类型下选择「饼图」。
3)将左侧待分析区域的「访问最后阶段」拖入「图形属性」下的颜色栏,「访问平台」、「总停留时间」拖入角度栏和标签栏,如下图所示:

4)点击角度栏「总停留时间」的下拉按钮,选择「快速计算>占比」,计算出每个访问平台总停留时间的占比,如下图所示:

5)标签栏的「总停留时间」进行和上一步同样的操作,显示出每个访问平台总停留时间的占比标签,如下图所示:

5.1.3 多维度/指标展示
饼图的横纵轴支持拖入字段多维度或多指标展示。
例如,按照「访问最后阶段」查看不同平台的用户浏览时间的变化,将「访问最后阶段」字段拖入横轴或纵轴中。
拖入横轴,效果如下图所示:

拖入纵轴,效果如下图所示:

5.2 后五项合并为其它
用户场景:希望将指标「总访问时间」字段的后五名合并为其它,并在饼图上显示。
思路:编辑数据, 将总访问时间按照统计日期 分组汇总 排序 后, 新增赋值列 将后五名合并为其它,再创建饼图组件。
5.2.1 准备数据
1)在数据编辑界面点击「访问阶段统计事实表」右侧的「⁝」,选择「复制」,复制一份「访问阶段统计事实表」,如下图所示:

2)在复制的「访问阶段统计事实表1」的数据编辑界面,点击功能栏的「分组汇总」,在弹出的设置框中将「统计日期」拖入分组栏,「总停留时间」拖入汇总栏,即将总停留时间按照日期汇总,如下图所示:

3)点击功能栏的「更多」,选择「排序」,将「总停留时间」降序排列,如下图所示:

4)点击功能栏的「新增赋值列」,在弹出的设置框中输入赋值列名为「分组」,赋值依据选择「总停留时间」,分组赋值方式为「自定义」,将50000-110000的数据每10000分成一组共六组,未分组的值即剩下五组分到「其它」,最后点击「确定」,如下图所示:

5)数据编辑完成后,点击「保存并更新」、「退出并预览」,数据准备成功,如下图所示:

5.2.2 创建组件
1)点击下方的「组件」按钮
2)图表类型选择「饼图」
3)将左侧待分析区域的「分组」拖入「图形属性」下的颜色栏,「总停留时间」拖入角度栏,后五名合并为其它的饼图生成成功,如下图所示:


