最新历史版本
:202040805-FineDataLink产品首页-Wendy 返回文檔
編輯時間:
內容長度:图片数:目录数:
修改原因:
1. 概述编辑
1.1 版本说明
| FineDataLink版本 |
|---|
| 4.1.8.2 |
1.2 应用场景
用户在使用产品时需要了解整个工程内的任务概况;
想要在使用产品时需要了解产品功能,查看案例用法及详细功能介绍;
用户在使用产品时想要快速打开最近编辑任务,。
1.3 功能说明
FineDataLink 新增产品首页,可以快速查看工程中的任务情况;了解产品基础功能,获取其他相关周边资源。
2. 前提条件编辑
你部署的是FineDataLink独立部署工程。
登录用户拥有 FineDataLink 数据平台使用权限。
3. 操作步骤编辑
3.1 查看任务概况
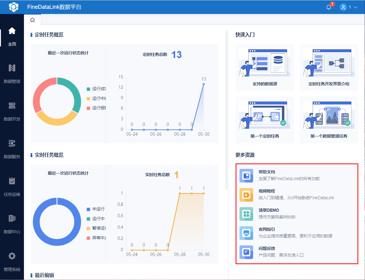
点击「主页」,即可查看当前任务的运行状态和任务总量,如下图所示:

3.2 获取产品学习资源
右侧可进行 FineDataLink 基础入门学习,点击即可进入帮助文档,如下图所示:

「更多资源」则是其他产品配套学习资源,如下图所示:

4. 注意事项编辑
若安装了 开放平台 插件,可能会出现首页不显示的问题,该插件与 FineDataLink 不适配,禁用后首页即可正常显示。

