最新历史版本
:求移动平均 返回文档
编辑时间:
内容长度:图片数:目录数:
修改原因:
1. 概述编辑
1.1 背景
时间移动平均是一种常用的数据平滑方法,用于过滤掉数据的短期波动,突出数据的长期趋势。其实就是基于一定的时间窗口内的数据进行平均处理。例如:5日移动平均、10日移动平均、30日移动平均、3月移动平均等。
举个例子来说明,若时间窗口的大小为 3 个月,那么我们可以按照以下步骤计算3月移动平均。
假设第一个月到第五个月的销售额分别为: M1、M2、M3、M4、M5
第1个月的移动平均=(M1)1/1
第2个月的移动平均=(M1+M2)/2
第3个月的移动平均=(M1+M2+M3)/3
第4个月的移动平均=(M2+M3+M4)/3
第5个月的移动平均=(M3+M4+M5)/3
1.2 预期效果
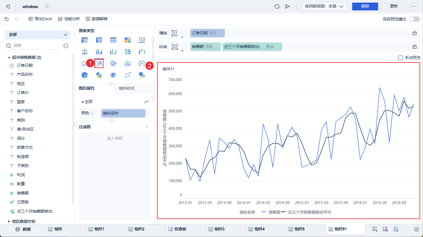
黄色线条展示的是销售额随月份的波动,观察该线条可以发现波动幅度大,且有很多尖锐的陡峭部分。
为了更好的观察销售额趋势,我们可以采用3月移动平均方法处理,处理后的线条在下图显示为蓝色。

2. 操作步骤编辑
2.1 添加数据
下载示例数据:超市销售数据.xlsx
创建一个分析主题,将下载的示例数据上传至主题。
2.2 制作组件
1)制作分组表,拖入「订单日期、销售额」求不同年月的销售额情况。如下图所示:

2)计算近三个月销售额移动平均,如下图所示:

| 公式内容 | 说明 | 备注 |
|---|---|---|
| WINDOW_AVG(SUM_AGG(销售额)) | 销售额跨行求平均 | |
| 参数2:[] | 不对数据进行分组 | |
| 参数3:订单日期 | 按订单日期(年月)进行排序 | 不写排序方式默认升序 |
| 参数4:【-2,0】 | 获取上两行到当前行的数值 | 按订单日期(年月)顺序获取前两行和当前行数据,求移动平均 |

3)将「三个月移动平均」拖入图表,如下图所示:

2.4 预期效果
详细请参见 1.2 节

